Home > Device Management
Download this articleThe Device management module helps you keep your managed devices secure and up to date while helping you protect the data of your customer organizations from compromised devices.
At the top of the Device management page, there are three tiles: App center, App collections, and Process center.
App center (Preview) – You can view the total number of apps, and the trend of apps over the last 7 days in this tile. Click View details to access the App center page where all apps are listed. For details, refer to App Center (Preview).
App collections (Preview) – You can view the total number of app collections, and the trend of app collections over the last 7 days in this tile. Click View details to access the App collections page where all app collections are listed. For details, refer to App Collection Management (Preview).
Process center (Preview) – This tile displays the entry to the process center at the global level. For details, refer to Process Center (Preview).
By default, all tenants added to the device management service are listed in the table. You can view the following information of each tenant.
Tenant – The tenant name. The organization name is displayed below the tenant name. Click a tenant name to drill down to the tenant level and access the Device management > Overview page directly.
Status – The status of the tenant in this module.
Monitoring – The tenant data is scanned, and the data is under monitoring.
Expired – The service subscription of the customer has expired.
In progress – When you add the User and device management service and consent app for the tenant, this status will appear.
Failed – When Elements attempts to update the tenant information at 00:00 UTC but encounters errors, for example, the app required by the User and device management service was not found, this status will appear.
Out of policy – The service subscription of the customer is no longer compliant with policy. Service jobs will be suspended after 15 days, and service reports will no longer be updated. After this grace period, service jobs will be paused, and service reports will no longer be updated.
Devices – The total number of devices enrolled in Intune. Click the number link to access the Devices page where all enrolled devices are listed.
Non-compliant devices – The number of devices that are not compliant with the compliance policy. Click the number link to access the Devices page where the non-compliant devices are listed.
Policies – The total number of policies within the tenant, compliance policy, configuration profile, and conditional access policy. Click the number link to access the Policies page with all compliance policies listed under the Compliance policies tab.
Apps – The number of apps managed by Intune for the tenant. Click the number link to access the Apps page of tenant where all added apps are listed under the Apps tab.
App collections – The number of app collections that are applied to the tenant. Click the number link to access the App page of the tenant where the app collections are listed under the App collections tab.
Last updated time – The last updated time of the tenant.
On the App center page, you can view and manage apps across all tenants.
The following actions are available on this page:
Create app – Click Create app to create an app which will be available for all tenants added to the Device management service.
When you create an app of the Built-In app, iOS store app, Microsoft 365 Apps (Windows 10 and later), or Microsoft Store app (new) type, you need to select a source tenant to load the available store apps since they may vary by tenant. When you create an app via an app package file, you can only select a package from the file hub and select a file from the package.
Delete – Select one or multiple apps and click Delete to delete the apps from the app center.
Export – To export report of apps in the app center, click Export and select Current columns or All columns to export the currently displayed apps with the currently displayed columns or all columns in the report, and select xlsx or csv as the report type.
Refresh – Click Refresh to view the latest apps.
View app details – Click an app name to access the App details page. The tabs you can view on this page are dynamic based on the app type. For more information, refer to Manage Apps.
On the App collections page, you can view and manage all app collections. An app collection is a collection of apps within the app center that enables you to deploy multiple apps to tenants in bulk.
The following actions are available on this page:
Create app collection – Click Create app collection in the upper-right corner of the page to create an app collection which will be available for all tenants added to the Device management service.
In the Basic information step, enter the collection name and description. You can select the tenants to which the app collection will be applied in this step or configure later.
Click Next to go to the next step.
In the Apps step, click Add app to select apps from the app center. Select the apps you want to add to the app collection and click Add. To remove apps from the collection, select the apps and click Delete. Click Refresh to view the latest app list.
When you finish adding apps to the collection, click Create to create the app collection.
Apply to tenants – Select an app collection and click Apply to tenants to apply the collection to tenants. Select one or multiple tenants from the drop-down list, and click Apply to select the tenants. Click Apply to apply the app collection to the selected tenants. When the Apply app collection action is completed, apps in the collection will be created in the selected tenants in bulk without having to create apps one by one for each tenant. You can go to Process Center (Preview) to check the process status of applying the app collection.
Delete – Select one or multiple app collections and click Delete to delete the app collections.
Export – To export report of app collections, click Export and select Current columns or All columns to export the currently displayed app collections with the currently displayed columns or all columns in the report, and select xlsx or csv as the report type.
Refresh – Click Refresh to view the latest app collections.
View app collection details – Click an app collection name to access the App collection details page. You can view the following tabs.
Basics – In this tab, you can view the essentials and scope tags of the app collection.
When you configure scope tags and click Apply changes, you can choose the action to perform:
Apps – In this tab, you can view the apps included in the collection. The app name, type, package, description, and app package file are displayed. Click Refresh to view the latest app list.
Assignments – In this tab, you can view and manage the assignments of the app collection.
When you configure assignments and click Apply changes, you can choose the action to perform:
Audit logs – In this tab, you can view all action records performed on the app collection. Click Refresh to view the latest audit logs, or click Export to export the audit logs into an Excel file.
On the Process center page, action records across tenants are listed in the table.
When specific actions are initiated, corresponding processes are started to complete them. You can monitor the status of these processes in the Process center.
On this page, you can perform the following actions:
Refresh – Click Refresh to refresh the data displayed in the table.
Filter process – You can filter the process status shown in the table. To filter specific processes to view, click Filter in the upper-right corner. You can expand the fields in the filter and select specific options. Then, click Apply changes to apply the updates and only view the processes that match the filters.
Export – You can click Export to export all action records report. Select Current columns or All columns to export records with the currently displayed columns or all columns in the report, select xlsx or csv as the report type, and click Export.
When you click a tenant name on the Device management page, you switch to the tenant level.
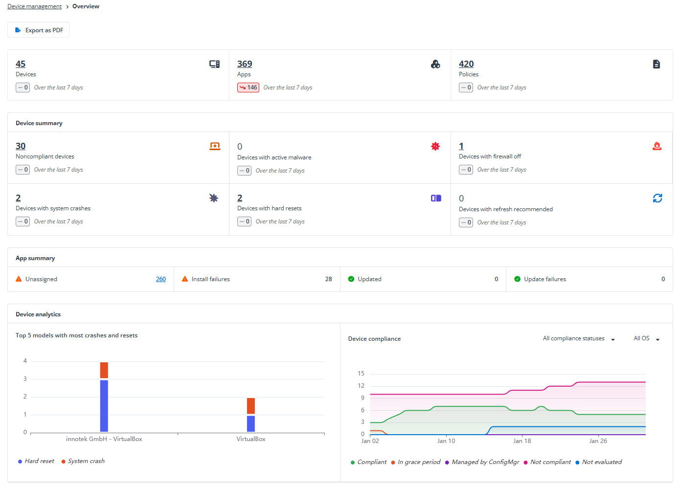
You’ll be brought to the Overview page where you can view the tenant overview statistics. Click Export as PDF allows you to export the statistics to a PDF file.

On the top of the page, you can view the number of devices, apps, and policies within the tenant, as well as the trends over the last 7 days. Click a number link to access the corresponding page with the devices, apps, or policies listed.
In the Device summary section, you can view the following statistics and their trends over the last 7 days. Click a number link to access the Devices page with the corresponding devices listed on the table.
Noncompliant devices – The device failed to apply one or more device compliance policy settings, or the user hasn’t complied with the policies.
Devices with active malware – The number of devices with active malware.
Devices with firewall off – The number of devices where the firewall is off.
Devices with system crashes – The number of devices that have stop errors.
Devices with hard resets – The number of devices that have restarts.
Devices with refresh recommended – The number of devices whose health status is Needs attention.
In the App summary section, you can view the number of unassigned apps, apps with install failures, updated apps, and apps with update failures. Click the number link to the right of Unassigned to access the Apps page with unassigned apps listed.
In the Device analytics section, you can view two charts.
The Top 5 models with most crashes and resets chart shows the top 5 models that have the most system crashes and hard resets over the last 30 days.
The Device compliance chart shows the trends of devices in each compliance status over the last 30 days. You can narrow down the statistics by selecting specific compliance statuses and/or OS.
When you assign the User and device management service to a customer and consent to the app during the process of onboarding the customer or adding services for the customer, the customer’s tenant will be automatically displayed in this module.
If an existing customer has tenants that want to use the functionalities of this module, you can add those tenants to the module.
If you add a tenant to the Device management module, the tenant will also be available in the User management module.
Refer to the following steps to add a new tenant of an existing customer to the module:
On the Device management page, click Add tenant in the upper-right corner.
Select a customer from the drop-down list.
Complete the subscription information for this service:
Subscription type – Select the subscription type for this service: Trial or Subscription.
For Trial, you can assign up to 5 customers, and the subscription expiration date is fixed. This number is calculated among all premium services.
Source – Select a value to indicate the source of your subscription.
Payment type – Select the payment type.
User seats – Select the number of users you want to assign the subscription.
Subscription expiration date – By default, Same as pooled subscription is selected to keep the same expiration date as the pooled subscription. You can select Expire now or select Specify a time to set an expiration date for the customer’s subscription.
Contract end date – Click the calendar button and select the contract end date.
Click Continue.
Select a tenant of the customer.
If there are no available tenants for the customer, you can click Add new tenant. For detailed instructions on how to add a tenant, refer to Add a Microsoft 365 Tenant.
If the APElements Security and Analysis app for the tenant has already been consented, a green checkmark icon will appear. Click Save to add the tenant.
This typically occurs during the process of assigning the User and device management service to a customer and consenting to the app during the process of onboarding customer or adding services.
If the APElements Security and Analysis app for the tenant needs to be consented, complete the following steps:
Click Authenticate.
The permissions required for this app are displayed. Review the permissions and click Accept.
A page appears indicating that the app was authorized. Close this page, and you will be redirected back to the Add tenant window.
Click Save to add the tenant.
Elements will automatically create scan profiles in AvePoint Online Services to retrieve data from Microsoft 365 tenants. These scan profiles are crucial for the system’s functionality and should not be manually deleted. To ensure continuous data retrieval, a daily backend job runs at 00:00 UTC to update tenant information. If any scan profiles have been deleted, this job will recreate them to maintain continuous data retrieval capabilities.
You can disconnect tenants from this module. Upon disconnection, the tenants will no longer appear in the module pages, and all user management data and Device management data of these tenants will be permanently deleted.
When a customer’s subscription for the User and device management expires, the functionalities provided by the service will be unavailable for all tenants of the customer. Click the Expired link, and the Edit subscription window appears, allowing you to update the subscription for the customer directly.
You can also disconnect the expired tenants from the module. To disconnect a tenant, select the tenant, click Disconnect tenant, then enter Yes in the text box and click Disconnect in the confirmation window.
The Disconnect tenant button will be unavailable if the selected tenant is currently in the In progress status. Please wait until the process is complete before you attempt to disconnect. If you disconnect a tenant from the Device management module, the tenant will also be removed from the Device management module.